CRM-системы, они ведь совсем как снежинки. Их много, и все уникальные. Каждый старается сделать на чем-то акцент и выделиться среди конкурентов. Вот и мы при разработке Аспро.Cloud выбрали, что хотим сфокусироваться на удобстве ведения финансов. Ведь все любят считать деньги. Особенно когда это легко делает за вас ваша CRM-система. В этой статье мы расскажем, какие задачи бизнеса поможет решить платформа.
Время — деньги. Поэтому бизнес всегда стремится сократить трудозатраты на типовые задачи за счет автоматизации. В Аспро.Cloud одно действие легко перетекает в другое. Например, вы успешно заключили сделку. После того как менеджер закончит праздновать, он передвинет тайл в «Согласование договора». Из-за этого автоматически создастся проект из готового шаблона. Само собой, все это настраивается.
Финансы в проектах
Когда вы занимаетесь сразу несколькими проектами, важно иметь картину по доходам и расходам по каждому из них. Нужно быть уверенным, что работа идет за счет средств заказчиков, а не из вашего кармана. С Аспро.Cloud вы отследите фактические и плановые доходы и расходы прямо в карточке проекта. Вам больше не придется держать все в уме всю информацию о денежном потоке.
Из проекта можно также самостоятельно управлять бухгалтерскими документами: сгенерировать акт или счет на оплату и привязать его к плановому поступлению. Если изменились сроки или стоимость проекта, плановые финансовые значения тоже можно отредактировать.
Карточка проекта
Например, у вас строительная компания. Вы возводите дом, и подходит этап строительства кровли, за материалы предусмотрен аванс от заказчика. Менеджер проекта формирует счет на аванс и отправляет его клиенту. В Аспро.Cloud подключены платежные системы. Поэтому заказчик просто пройдет по сгенерированной ссылке, проверит документ и в этом же окне произведет оплату. Быстро и удобно.
Счет на оплату
Счета и акты генерируются автоматически по заранее созданным в редакторе шаблонам. Достаточно только заполнить обязательные поля. Часто приходится выставлять счет на оплату в разные банки с разными формами. Бланки для услуг и товаров тоже отличаются. Поэтому в Аспро.Cloud можно настроить несколько форм счетов и актов.
Счета не выставляются просто так. Чаще всего это ожидаемые средства, которые учтены в бюджете. Чтобы было проще ориентироваться и контролировать плановые и фактические доходы в денежном потоке проекта, свяжите счет с плановым поступлением.
Связь счета с плановым поступлением
Во вкладке «Отчеты» можно сравнить плановые и фактические затраты по проекту, но об этом разделе поговорим позже.
Отчеты
«Позже» настало. Во вкладке «Отчеты» находятся — вы не поверите — отчеты. По задачам, сделкам, проектам и финансам. Так как мы говорим о деньгах, нам интересны последние два типа. В проектных отчетах, помимо план/факт, также есть сводка о платежах и предстоящих расходах. Полезно, чтобы напомнить клиенту оплатить счет.
Отчет «Платежи по проектам»
Для чего нужен отчет «Движение денежных средств»? Чтобы ответить на вопрос «Куда же ушли мои кровные?». С Аспро.Cloud вы сможете докопаться до правды. Все транзакции можно разнести по категориям доходов и расходов, которые вы настраиваете самостоятельно специально для вашей сферы деятельности.
Благодаря этому вы увидите суммы по определенным статьям расходов и доходов. Сможете удивиться, как много вы тратите на газон и кустарники и как мало поступает денег за услугу «Ландшафтные работы». Ваши финансы станут прозрачнее и будет легче отследить динамику.
Отчет «Движение денежных средств»
Отслеживайте оплаченные и просроченные платежи клиентов с помощью отчета по счетам.
Отчет по счетам
И составляйте общее представление о положении дел с отчетом «Обзор финансов».
«Прибыли и убытки» позволит вам посмотреть на разноцветные циферки. Желаем побольше зеленых и поменьше красных!
Отчет «Прибыли и убытки»
Финансы
Если вы оказываете постоянную услугу, например, ведете соцсети, вы можете создать регулярные счета. Они автоматически отправляются клиенту.
Создание регулярного счета
Чтобы учитывать все денежные средства компании, вносите поступления в подразделе «Деньги». Даже если оплата была не по выставленному счету, можно загрузить выписку из банка.
Чтобы отчет о прибылях и убытках был точнее, укажите при заполнении поступления период начисления. Например, если оплату за проект вы получите только через несколько месяцев, средства будут учитываться в том временном промежутке.
Форма поступления
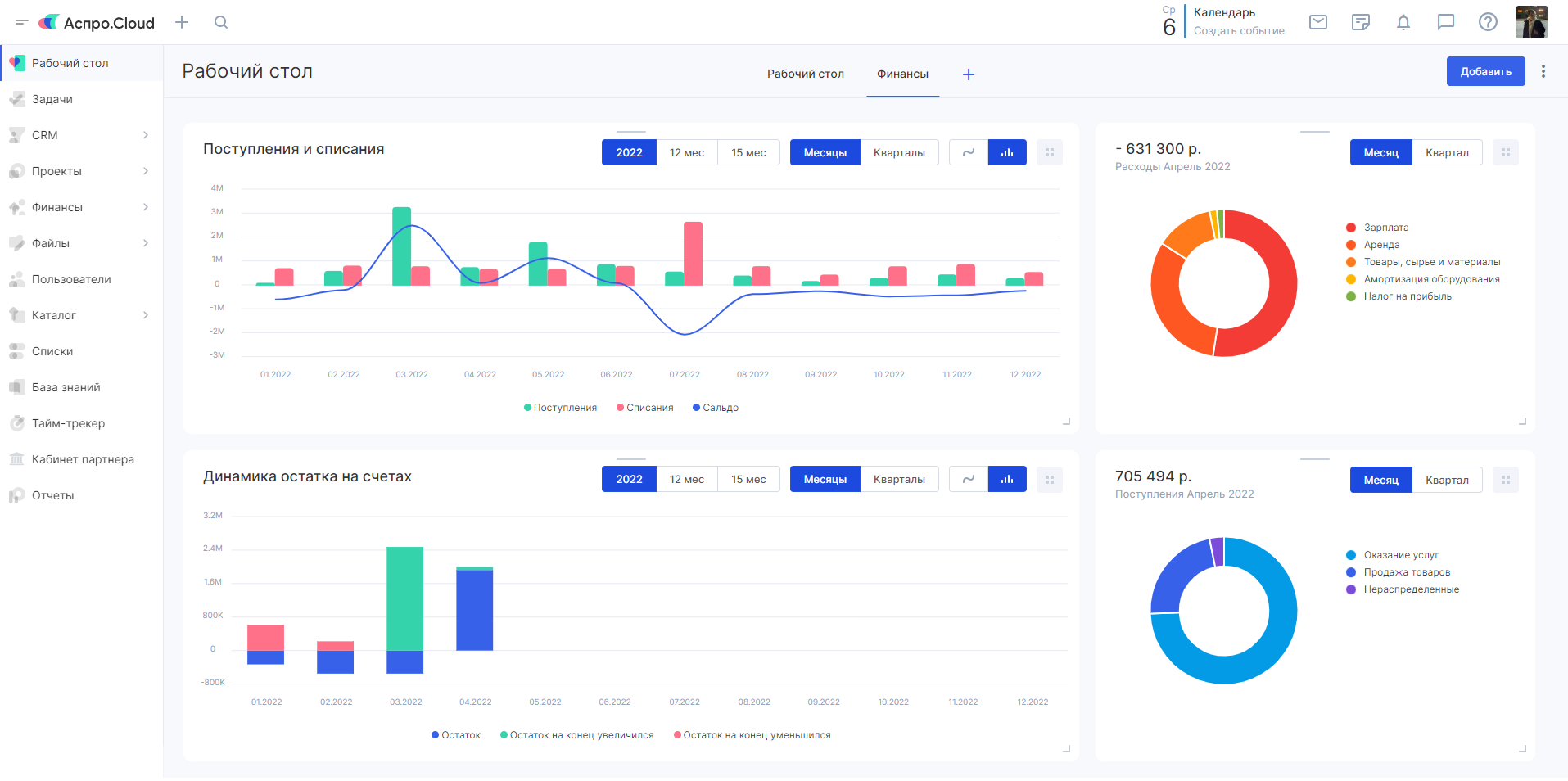
Чтобы вам было удобнее следить за актуальными данными по деньгам, поступлениям и расходам, на рабочем столе предусмотрена вкладка «Виджеты». Ее можно настроить под себя, добавить или убрать элементы. Так вы всегда будете в курсе своих финансов.
Рабочий стол с виджетами
Если у вас несколько юридических лиц, вы можете вести учет по ним в одной системе. Что еще может Аспро.Cloud? Загадка… Возможно, вам стоит самим посмотреть и найти ответ на странице продукта? Просто предлагаем.


