По данным международного консалтингового агентства IDC, внедрение CRM увеличило международную прибыль бизнеса на 1 100 000 000 000 $ за 5 лет. Но не каждая организация почувствовала рост доходов на себе. Почему некоторые компании не могут получать выгоду от CRM? Из-за ошибок при выборе и внедрении программы. Чтобы вы подобрали подходящую систему и могли с помощью нее увеличить эффективность работы, мы подготовили рейтинг CRM в России.
Какие бывают CRM-системы
Рынок программ для управления бизнесом активно развивается. На смену зарубежным платформам пришли российские аналоги, которые предлагают не менее эффективные инструменты. В целом, работа всех CRM строится на одних принципах:
- хранение данных и истории взаимодействий с клиентом;
- сбор аналитики;
- автоматизация рутинных действий.
Но набор инструментов у софта бывает разным. Рассмотрим, какие CRM-системы существуют, и чем они отличаются.
Виды CRM по способу хранения данных
Программное обеспечение может находиться на сервере компании-пользователя или разработчика. Данные, в том числе база клиентов, хранятся или на стационарном устройстве в офисе, или в облаке. Различают системы:
- Облачные. Saas-решения дают возможность компании работать в CRM без установки ПО на компьютер. Для этого у каждого пользователя есть логин и пароль. В штате не обязательно иметь программиста — все баги решаются разработчиками, а обновления происходят в фоновом режиме. Доступ в систему — через браузер любого устройства или мобильное приложение. Облачные решения экономичнее и занимают меньше времени на настройку и внедрение. Оплачивать облачный софт можно по подписке на разный период.
- Коробочные. Standalone-приложения устанавливаются на сервер компании. Для работы нужно купить лицензию. Все обслуживание, настройка и обновления лежат на плечах пользователя. Основное преимущество — более высокий уровень защиты данных. При неисправностях на сервере разработчика ваша работа не остановится.
Облачные CRM чаще используют в малом и среднем предпринимательстве, так как они не требуют наличия в штате программиста. Крупные организации и корпорации могут позволить себе более дорогие в обслуживании коробочные решения, которые адаптированы под нужды бизнеса.
CRM-системы: какие бывают программы по типу задач
Система может обрабатывать разную информацию и совершать запрограммированные действия. Спектр возможностей широкий: от создания карточек клиентов до составления подробных отчетов и расчета финансовых показателей.
По типу задач различают CRM:
- Операционные. Они нужны для взаимодействий с клиентами. Сервис собирает заявки с разных каналов, формирует и заполняет карточки клиентов, помогает менеджерам общаться с покупателями. Операционные CRM подходят для отдела продаж.
- Аналитические. Их цель — предоставить полную и понятную информацию о покупателях и сделках. В таком случае возможностями CRM пользуется отдел маркетинга. Можно настраивать каналы продвижения, сегментировать аудиторию, запускать рекламу, отслеживать конверсию продаж.
- Коллаборационные. С их помощью можно общаться с клиентами и получать от них обратную связь. Интеграции с разными площадками нужны для сбора отзывов и анализа поведения клиентов. А открытые каналы для общения помогут рассылать СМС-напоминания или уведомления о статусе заказа.
- Комбинированные. Лучшие CRM — программы, которые сочетают все перечисленные возможности. В них собраны инструменты для сбора клиентской базы и ведения сделок, управления проектами, анализа продаж и взаимодействия с покупателями. Комбинированные ПО занимают лидирующие позиции в топе CRM-систем в России. Потому что они дают руководителю сразу все инструменты для управления компанией. Все бизнес-процессы — в одной программе.
Виды CRM по назначению
Иногда стандартная программа не может удовлетворить все потребности бизнеса. В таком случае нужно искать отраслевой софт или заказывать разработку ПО с нуля. Посмотрим на CRM-системы — какие программы бывают по назначению:
- Универсальные. Они имеют стандартный функционал, который нужен практически каждому бизнесу. Инструменты для продаж товаров или услуг, ведения сделок, постановки задач на сотрудников — требуются всегда. Обычно такие системы имеют встроенные интеграции с банками и сторонними сервисами, например, с программами для бухучета. Эти возможности и невысокая цена позволяют использовать универсальные ПО практически в любой сфере деятельности.
- Отраслевые. Готовые решения настроены под потребности конкретного бизнеса. Такие CRM учитывают особенности разных сфер деятельности. На производстве одни процессы и задачи, в сфере услуг — совершенно другие. Универсальные CRM обычно можно настроить под любую отрасль, но это требует времени. В то время как отраслевые уже адаптированы под нужды бизнеса. Есть отдельные системы под конкретную сферу деятельности. А есть отраслевые сборки универсальных CRM — когда интерфейс уже настроен на специфику отрасли.
- Индивидуальные. Это программы, которые разработаны специально под конкретный бизнес. Программисты создают софт с нуля и закладывают именно те функции, которые нужны заказчику. Это дорого и долго. Но в результате получается ПО, которое полностью отвечает специфике компании.
В нашей подборке самых популярных CRM-систем в России мы будем преимущественно останавливаться на универсальных облачных решениях. Большинство из них — комбинированные. Эти программы подходят практически любому бизнесу, их можно кастомизировать под собственные потребности. Бонус — у них доступная цена. А в некоторых системах можно работать бесплатно.
Топ-10 CRM-систем
Мы составили подборку, чтобы определить, какие системы лучшие в России. Изначально такие сервисы включали только инструменты для коммуникации с клиентами и ведения сделок. Но со временем CRM стали предлагать более широкий функционал. Многие ПО охватывают практически все аспекты бизнеса. Сравнивать их — некорректно, потому что у них совершенно разный масштаб. Поэтому мы сделаем две подборки — CRM для комплексного управления компанией и программы только для продаж.
Сперва предлагаем посмотреть на сводные таблицы CRM-систем — список лучших программ и их характеристики. Ниже мы подробно расскажем о каждой из них.
Таблица с CRM для комплексного управления бизнесом:

Таблица с CRM для продаж:

Рейтинг лучших CRM-систем в России для управления компанией
Начинаем подборку программного обеспечения с топа систем в России для комплексного управления бизнесом. Кроме контроля за сделками и ведения базы клиентов, в таких программах есть модули для:
- учета финансов;
- распределения задач;
- ведения проектов;
- создания и хранения документов;
- формирования базы знаний;
- аналитики;
- отправки счетов и так далее.
Они объединяют в себе множество возможностей, чтобы руководитель и сотрудники могли работать в одном пространстве над всеми задачами.
Аспро.Cloud

Аспро.Cloud — отечественная система для управления бизнесом. Она состоит из нескольких модулей. Инструменты позволяют взять под контроль все процессы в бизнесе: от управления проектами и продажами до учета финансового состояния компании.
Возможности Аспро.Cloud
- Настройка воронок продаж с автодействиями. Система автоматически собирает лиды из разных каналов связи и направляет в нужную воронку продаж. Все процессы сделки отображаются на канбан-доске. Сотрудники видят, на каком этапе находится клиент, и быстр понимают, как выстроить с ним работу. Например, сделать звонок, договориться о подписании договора или получить обратную связь. А если менеджер забыл о сделке, сработают напоминания.
- Подробные карточки клиентов и сделок. Вся информация по покупателям и договорам хранится в одном месте — карточке клиента. В них отображаются контакты, история взаимодействий, ответственный менеджер, товары и услуги. Это повышает эффективность работы с клиентами, так как специалист может принимать более обоснованные решения на базе истории взаимодействий. К тому же, можно работать с клиентом из одного окна — это экономит время сотрудников.
- Сегментация клиентов. Покупателей можно объединять в группы по разным критериям, например, направлениям деятельности или возраст. Это помогает делать более индивидуальные маркетинговые предложения и собирать статистику по клиентам.
- Автозаполнение и отправка счетов. При выставлении счета система подтягивает информацию о контрагенте из карточки клиента. Стоимость услуг рассчитывается автоматически, если в сделку добавлены товары и услуги. Счета всегда будут заполнены без ошибок и отправлены клиентам в короткий срок, благодаря чему компания сохранит репутацию надежного контрагента.
- Финансовая аналитика. Система создает отчеты «Прибыли и убытки» и «Движение денежных средств». Система рассчитывает финансовые показатели за любой период или направление деятельности. Инструмент для бюджетирования помогает планировать финансовые потоки и разделять их по проектам.
- Работа в команде. В Аспро.Cloud сотрудники могут ставить задачи с указанием дедлайна, исполнителей и постановкой тегов. Они отображаются в виде карточек на канбан-доске. Также можно просмотреть таски списком или на диаграмме Ганта. Задачи можно оценивать в Story Points или использовать тайм-трекер. А руководитель может анализировать работу каждого сотрудника. Чтобы всегда быть на связи, можно общаться с коллегами во встроенном чате или в комментариях к проектам и сделкам.
Кроме того, в систме есть удобные инструменты для автоматизации, ведения базы знаний, построения организационной структуры компании, создания шаблонов документов и складского учета.
Стоимость и внедрение
В Аспро.Cloud есть бесплатный тестовый период 14 дней для всех новых пользователей. После пробного использования всех возможностей системы можно выбрать подходящий тарифный план. Есть бесплатная версия без ограничения пользователей. Также есть платные тарифы под разные команды, стоимость пакета «Старт» — от 2 090 ₽. При масштабировании бизнеса можно в любой момент перейти на тариф с большим функционалом.
Простота интерфейса и обучающие материалы позволяют самостоятельно начать работу в CRM. А чтобы быстро изучить возможности системы, можно записаться на бесплатную 30-минутную демонстрацию. Также разработчик предлагает услугу внедрения. В нее входит быстрая настройка системы, перенос данных и обучение сотрудников.
S2

S2 — программа для управления средним и крупным бизнесом, которая включает CRM для взаимоотношений с клиентами, инструменты для финучета и аналитики. Это одна из самых многофункциональных российских систем.
Возможности S2
- База данных. В CRM можно хранить информацию о любом количестве покупателей, компаний и сделок. В карточке клиента отображаются все взаимодействия, то есть история заявок, писем, счетов и платежей. В сделках есть информация об этапах и их сроках, ответственном лице, сумме и клиенте.
- Продажи. Настраиваемые воронки продаж ставят задачи за менеджеров, согласно этапам продажи. Сделки отображаются в виде канбан-доски. Для удобства сотрудников для каждой задачи есть регламент, дедлайн и чек-лист. Обработать заявку можно самостоятельно или с привлечением наблюдателя, например, если стажер работает с наставником.
- Аналитика. Пользователи могут использовать системные отчеты или настраивать собственные. CRM предлагает получить статистику по сделкам, контактам, группам, записям, компаниям, заявкам, звонкам или платежам. Чтобы сформировать отчет, нужно выбрать период и степень детализации. А если нужно следить за показателем в динамике, можно вывести виджет на главный экран.
- Финучет. В CRM можно вносить данные о доходах и расходах, кредиторской и дебиторской задолженностях. Система связывает счета со сделками, сама рассчитывает суммы и направляет платежные документы контрагентам. Информация и финансах компании объединяется в отчете ДДС.
Стоимость и внедрение
S2 в облаке представлена в 4 тарифах. Стоимость подписки — от 1 960 ₽ за 5 пользователей. Стоимость коробочной версии — от 140 000 ₽. Цена на услугу внедрения рассчитывается индивидуально, минимально — от 200 000 ₽.
Простой бизнес

«Простой бизнес» — CRM для управления малым и среднем бизнесом от российского разработчика. Включает несколько модулей для комплексной работы в одной программе, в том числе блоки CRM, «Бухгалтерия и склад», «Проекты и задачи», «Маркетинг», «Сквозная аналитика».
Возможности
- Клиентская база. Можно внести данные 100 000 покупателей и группировать их по 50 таблицам. В каждой карточке клиента есть поля для заполнения: контактные данные, статус сотрудничества, ответственный менеджер.
- Воронки продаж. Менеджер видит, на каком этапе находится клиент, и может принять по отношению к нему решение о следующем действии.
- Отчеты по продажам. Информация о сделках отображается в удобном для пользователя виде: диаграммы, графики, отчеты.
- Управление проектами. Планировать работу можно с помощью диаграммы Ганта. Проекты разбиваются на задачи и подзадачи, которые отображаются в календаре ответственного специалиста.
- Финансовый и складской учет. В отдельном модуле можно следить за движением товаров, заказами, остатками на складе и оплатами.
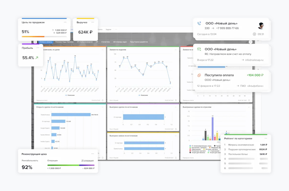
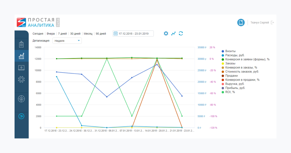
- Сквозная аналитика. CRM собирает отчеты по конверсии, продажам, прибыли, ROI, среднему чеку, эффективности рекламы и другим показателям. Это помогает контролировать состояние бизнеса и принимать решения на основании конкретных цифр.
- Встроенные коммуникации. CRM можно использовать в качестве офисной АТС и почтового агента. Можно создавать SMS-рассылки, видеоконференции, общаться во встроенном чате.
Стоимость и внедрение
«Простой бизнес» отличается долгим пробным периодом — в течение месяца новым пользователям доступен полный функционал программы. Далее стоимость фиксированная, то есть CRM может использовать неограниченное количество сотрудников при оплате тарифа или покупке коробочной версии. Возможно самостоятельное внедрение, благодаря квалифицированным специалистам техподдержки.
Мегаплан

«Мегаплан» — многофункциональный сервис для решения всех рабочих вопросов в одном пространстве. Он подходит для разных отраслей деятельности: торговли, производства, сферы оказания услуг.
Возможности
- Коммуникация с клиентами из CRM. В системе налажены интеграции с мессенджерами, почтовыми сервисами, соцсетями для мультиканального общения. Все коммуникации с клиентами фиксируются в истории.
- Воронка продаж и отчеты в виде диаграмм и графиков. Аналитика помогает следить за суммой полученной прибыли, количеством закрытых и активных сделок. На дашборде можно увидеть, сколько клиентов находится на каждом этапе воронки продаж.
- Клиентская база. В системе можно создавать таблицы с карточками клиентов. В них отображаются персональные данные: телефон, номер счета, адрес, статус сделки. Покупателей можно объединять в группы для удобного поиска и более эффективной работы.
- Корпоративная база знаний. В статьях и документах можно собрать регламенты, инструкции, чек-листы и кейсы.
- Отслеживание поставок и контроль остатков на складах.
- Наглядное планирование и управление проектами с помощью диаграммы Ганта.
- Подобные карточки с задачами. Настраиваемые поля, общение с коллегами в комментариях, добавление чек-листа с делами, дедлайны, учет трудозатрат и времени.
Стоимость и внедрение
Минимальный пакет — от 454 ₽ за сотрудника. Стоимость коробочной версии — от 45 000 ₽. Нет бесплатного тарифа, но есть пробный период — 2 недели. Средняя стоимость внедрения, включая аудит, настройку и обучение сотрудников — 46 000 ₽.
ПланФикс

«ПланФикс» — система управления компанией с гибкими настройками. Отлично подходит для масштабирования бизнеса из-за множественных модулей, конфигураций.
Возможности
- Управление контактами. В «ПланФиксе» можно группировать и сегментировать клиентов, отправлять рассылки, общаться с покупателями через разные каналы связи.
- Настраиваемые права доступа к контактам. Для защиты конфиденциальной информации можно использовать гибкие уровни доступа: сотрудники смогут узнать только те данные, которые откроет для них администратор.
- Сбор аналитики по клиентам, продажам, задачам. В CRM можно формировать стандартные отчеты, в том числе о доходах и расходах компании. А также использовать вычисляемые поля с формулами, чтобы сделать расчеты на основе данных.
- Создание и управление проектами разной степени вложенности. Их можно отображать списком или древовидной схемой.
- Общение с коллегами внутри системы. Можно оставлять комментарии в задачах, прикреплять файлы, ссылки на контакты.
- Планирование дел и контроль выполненных задач. Планировщик может быть отображен в виде таблицы, календаря, канбан-доски.
Стоимость и внедрение
В «ПланФикс» есть бесплатная версия, в котором может работать до 5 сотрудников. Базовый тариф — от 360 ₽ за сотрудника в месяц. Дополнительно можно оплачивать доступ внешних пользователей к CRM, расширять облачное хранилище. Большая пользовательская документация позволяет внедрить «ПланФикс» самостоятельно или использовать помощь разработчиков.
Топ-5 CRM для продаж
Рассмотрим 5 CRM: топ лучших программ для пополнения клиентской базы и ведения сделок. Они подходят для оффлайн-торговли и интернет-магазинов, ритейла и оптовых продаж.
Битрикс24

Это облачный сервис, который объединяет все каналы коммуникаций в едином окне. CRM предлагает использовать автодействия и ИИ-помощника при работе.
Возможности
- Омниканальность. CRM имеет интеграции с мессенджерами, соцсетями, почтовыми сервисами, сайтами. Любые заявки и сообщения будут зафиксированы в системе.
- Автодействия в воронках продаж и роботы. Система сама отпрвляет письма клиентам, создает задачи и меняет их статус.
- Телефония. Можно арендовать номер или подключить свой. Все звонки будут записаны и сохранены в CRM.
- История сделки. В карточке отображаются все подробности ведения сделки — переписка, счета, документы.
- Постановка задач. Можно создавать поручения и следить за ними в разном формате: календарь, Канбан, диаграмма Ганта, Скрам.
Сотрудники могут общаться внутри Битрикс24 с помощью встроенного чата с видеосвязью.
Стоимость и внедрение
Новые пользователи могут подключить демо-режим на 15 дней, в котором открываются максимальные возможности сервиса. Также можно начать работу на бесплатном тарифе с ограниченным количеством инструментов и в любой момент перейти на платную версию — от 1 990 ₽ в месяц за 5 пользователей. Битрикс24 предлагает услугу внедрения от компаний-партнеров. Цена рассчитывается индивидуально.
amoCRM

Программа подходит для оптимизации работы отдела продаж. Инструменты помогают менеджерам вести клиента от заявки до оплаты заказа, а руководителям — анализировать результаты.
Возможности
- Сбор лидов. CRM автоматически собирает заявки с сайта, почты, мессенджеров и телефонных звонков.
- Телефония. Специалисты могут звонить покупателям непосредственно из карточек клиентов. В истории фиксируются записи разговоров. А руководитель отдела может запросить статистику по звонкам.
- Чат внутри системы. Коллеги могут общаться друг с другом во встроенном мессенджере.
- Автоматическая воронка продаж. Она помогает отправлять уведомления клиентам, настаивать рекламу и ставить задачи на менеджеров.
- Мобильное приложение и адаптивный интерфейс. Сотрудники могут включаться в работу с любого устройства.
Стоимость и внедрение
Цена CRM зависит от количества пользователей и набора инструментов. Минимальный тариф — 599 ₽ за пользователя. Есть дополнительные платные пакеты, например, расширенное файловое пространство. Для выбора подходящего тарифа можно воспользоваться пробным периодом — на протяжении 14 дней доступна полная версия сервиса. У программы понятный интерфейс — не требуется платное внедрение и обучение сотрудников.
SberCRM

CRM от «Сбера» появилась на рынке недавно. Она хорошо подходит тем, кто пользуется другими сервисами экосистемы для бизнеса: SberCloud, «СберСоветник», «СберАналитика», «СберЛогистика», «СберТаргет» и «СберБизнесID». У CRM три отраслевых решения:
- для управления продажами;
- для сферы услуг;
- для недвижимости.
Возможности
- Встроенная проверка контрагентов. Можно узнать открытые данные о компании из ФНС.
- Налаженный импорт каталога товаров и клиентской базы. Можно добавить файл с табличными данными в формате CSV, и система преобразует информацию в каталог или базу клиентов.
- Интеграция с электронной почтой, телефонией и Telegram. Заявки и история коммуникаций сохраняется в CRM.
- Автоматический прогноз успешности сделки. Система считывает данные о контакте и взаимодействиях и на их основе формирует вероятность успешного завершения сотрудничества.
- Поиск юридических лиц по коду ОКВЭД и региону. Можно формировать базу для холодных звонков, искать поставщиков и партнеров.
Стоимость и внедрение
В SberCRM нет тестового периода, но для знакомства с сервисом можно использовать бесплатный тариф. Более расширенные функции доступны в платных пакетах – от 500 ₽ за пользователя. Стоимость настройки сервиса специалистами рассчитывается индивидуально.
RetailCRM

RetailCRM хорошо подходит для интернет-магазинов, продаж через соцсети, мессенджеры и маркетплейсы.
Возможности
- Интеграция с WhatsApp, Telegram, Avito и соцсетями. Можно принимать заказы с разных площадок в одном окне.
- Автоматическое заполнение клиентской базы. Все контакты с покупателями фиксируются в истории взаимодействий. CRM создает единый профиль клиента, вносит в него данные.
- Распределение заказов по менеджерам. RetailCRM автоматически ставит новые заявки и задачи на сотрудников, контролируя их нагрузку. Система учитывает статус менеджера. Например, если он не обеде, на него не будут падать заявки.
- Работа с каталогом товаров. Можно загрузить в CRM все торговые позиции и отправлять клиенту информацию о любом товаре.
- Подключение чат-ботов через API.
Стоимость и внедрение
Часть функций в сервисе бесплатные, например, 1 пользователь и 5 активных триггеров. Другие нужно оплачивать. К примеру, если компания обрабатывает более 300 заказов в месяц, то за них придется доплатить. Итоговая сумма подписки зависит от количества пользователей и того, какие инструменты и модули будут подключены. Для обучения и настройки CRM можно использовать кейсы и обучающие статьи.
Бизнес.ру

Программа подходит для организации продаж и учета складских остатков. Также в ней есть модуль для аналитики. CRM можно использовать для оптовых и розничных продаж, сферы оказания услуг.
Возможности
- Сбор лидов. Заявки автоматически попадают в CRM из разных каналов через встроенные интеграции или API.
- Настраиваемые воронки. Можно адаптировать алгоритм продажи под разные заказы, сферы деятельности.
- Сохранение подробной истории взаимодействий в карточке сделки. Вся переписка и звонки записаны в системе.
- Маркетинг. Доступна сегментация клиентов и отправка рекламных писем и СМС прямо из CRM.
- Формирование и отправка счетов клиентам. Документы создаются на основе шаблона и заполняются информацией из карточки контрагента.
- Составление отчетов по складским остаткам, перемещению и списанию товаров. Система сама рассчитывает необходимые позиции для закупки и составляет смету.
Стоимость и внедрение
У CRM есть бесплатная версия и невысокая цена на подключение пакета с базовой комплектацией — 375 ₽ за месяц. Можно оплатить дополнительные опции, например, арендовать облачную кассу или подключить сервис «Онлайн-чеки». Внедрение можно провести самостоятельно или с помощью специалистов.
Какую CRM-систему выбрать
Не существует двух полностью одинаковых бизнесов. Даже филиалы одной компании в разных городах могут отличаться по потребностям. Поэтому и внедрять CRM только потому, что она многим подходит, не нужно. Возможно, для кого-то система будет главным помощником, а для вас — дополнительным источником забот, и только. Лучше проанализировать, какие бывают CRM-системы: список инструментов, стоимость, интерфейс, протестировать сервис на пробном периоде или бесплатном тарифе, а потом выбрать подходящий.
Чтобы сравнивать ПО было легче, мы собрали критерии для выбора:
- Ориентируйтесь на размер компании. То, что хорошо для небольшой компании, будет недостаточно для крупной. И наоборот, если в корпорации нужны многочисленные инструменты, то работу ИП они будут только усложнять, перегружать интерфейс.
- Выбирайте систему «на вырост». Простая CRM подходит для начинающей компании. Но в процессе масштабирования ее возможностей уже будет недостаточно. Если система имеет ограниченный набор функций, то в какой-то момент придется ее менять. Лучше сразу выбрать сервис, у которого есть несколько тарифов или модулей. Сперва можно взять базовую комплектацию, а потом, при необходимости, расширенную.
- Предусмотрите возможность работать с любого устройства. Прошедшая пандемия и массовая удаленка — не единственный пример того, что компании массово уделяют внимание мобильности персонала. Ищите CRM, которая адаптирована под разные устройства. Мультиплатформенность поможет сотрудникам всегда оставаться на связи.
- Для каждого проекта — своя аналитика. Если у компании несколько филиалов, продуктовых линеек или других отдельных проектов, важно предусмотреть отдельное ведение учета. Если все направления работы собрать в кучу, получится, как в анекдоте: кто-то ест мясо, кто-то капусту, а в среднем голубцы. Важно следить за показателями каждого в отдельности: проекта, сотрудника, отдела.
- Учитывайте интеграции. Если компания до CRM вела бизнес в сторонних сервисах, то вся информация содержится разрозненно. Переписка с клиентами — в мессенджерах. База данных — в таблице. Поручения — в таск-трекере. А финансовая отчетность — в колонках бухучета. При внедрении CRM учтите возможность интеграции со всеми рабочими сервисами, а также экспорт данных из документов. Тогда специалистам не нужно будет прыгать между программами. Все данные и бизнес-процессы — в одной платформе.
- Смотрите на цену. Иногда в условно бесплатном тарифе нужно докупать много важных функций, без которых работа невозможна.
Нельзя сказать, какая CRM-система лучше подойдет именно вам, не узнав нюансы бизнеса. Поэтому перед внедрением запишитесь на бесплатную демонстрацию сервиса или используйте пробный период. За это время вы оцените удобство интерфейса и полноту функционала.


